sql优化方案,SQL 审核工具 SQLE 2.2307.0-pre1 于今天发布。以下对新版本的 Release Notes 进行详细解读。
文章主要分为以下三部分内容:
一、SQLE 项目介绍
二、新版本主要功能介绍
三、完整的 Release 信息
一、SQLE 项目介绍
爱可生开源社区的 SQLE 是一款面向数据库使用者和管理者,支持多场景审核,支持标准化上线流程,原生支持 MySQL 审核且数据库类型可扩展的 SQL 审核工具。目前支持各种数据库规则 700+。
SQLE 获取
| 类型 | 地址 |
|---|---|
| 版本库 | https://github.com/actiontech/sqle |
| 文档 | https://actiontech.github.io/sqle-docs/ |
| 发布信息 | https://github.com/actiontech/sqle/releases |
| 数据审核插件开发文档 | https://actiontech.github.io/sqle-docs/docs/dev-manual/plugins/howtodev |
| 在线体验-社区版 | http://demo.sqle.actionsky.com 超级管理员:admin 密码:admin |
| 在线体验-企业版 | http://demo.sqle.actionsky.com:8889 用户:admin 密码:admin |
二、新版本主要功能介绍
【社区版】
优化项目概览页面
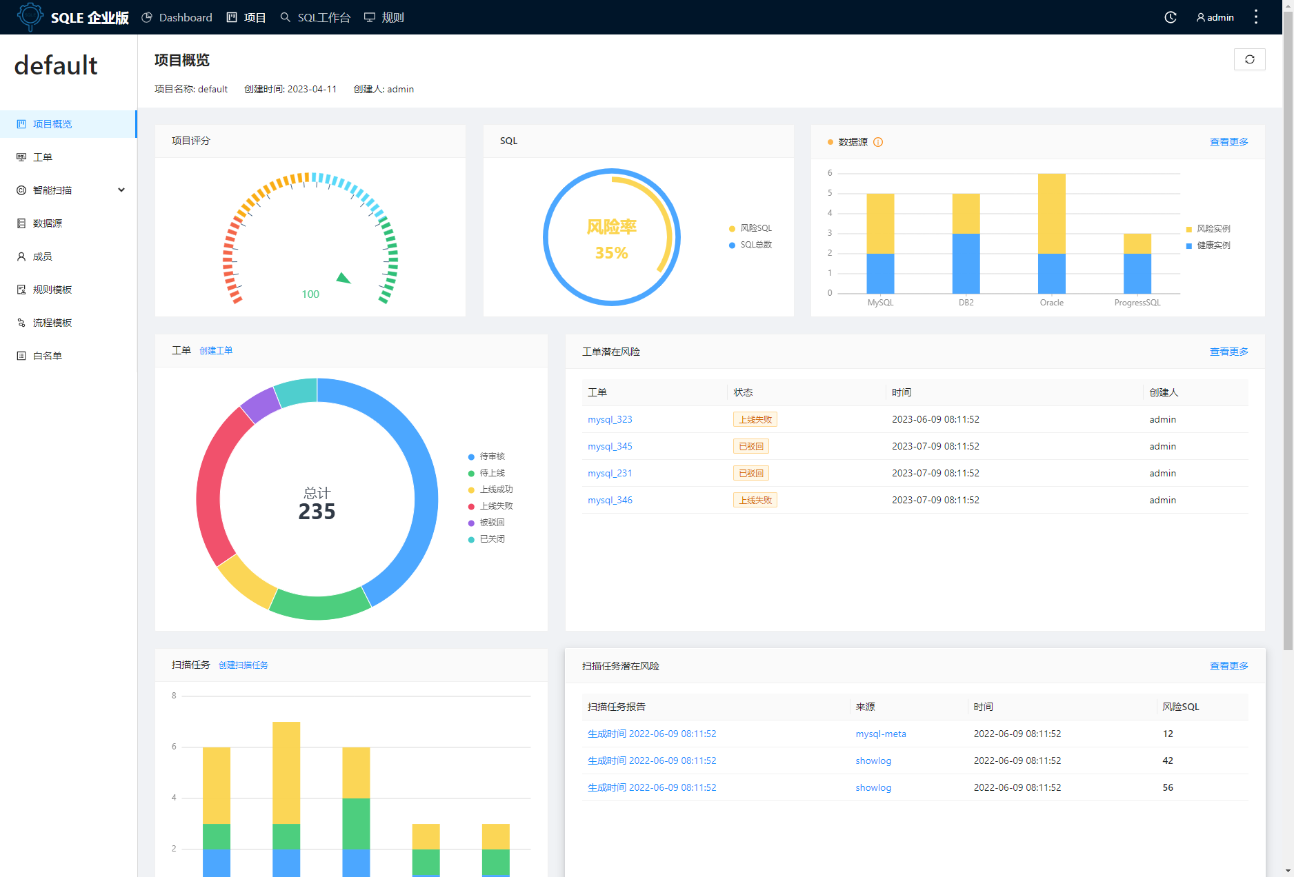
本期 SQLE 为用户提供了全新的项目概览页面,能够从更多维度更加直观地了解项目的进展和风险,并快速触达项目的基本功能。
1. 新增了项目评分功能,可以让用户更好地了解项目的健康情况。
2. 新增了数据源、工单、扫描任务、成员的统计项,帮助用户更好地了解平台的使用情况。
3. 新增了SQL统计、工单潜在风险、扫描任务潜在风险等功能,及时暴露项目中存在的风险项,以便用户更好地进行风险管理。
以下是简单的功能效果示例:

社区版和企业版功能对比
详情页面:https://actiontech.github.io/sqle-docs/docs/support/compare
或点击原文链接。
三、完整的 Release 信息
【社区版】
新特性:
[#1629] 项目统计页面增加统计信息
优化:
[#1625] Dashboard 列表以及 Header 的菜单顺序调整
Bug 修复:
-
[#1640] 修复当 task 处于正在上线中时,工单概览待操作人不准确的问题
[#1579] 修复 cloudbeaver session id 过期后没有更新的问题